Authentic Theme version 26.00 release overview

Hello everybody!

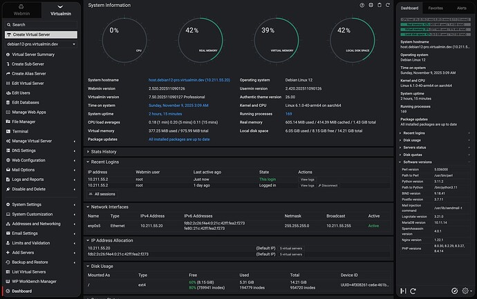
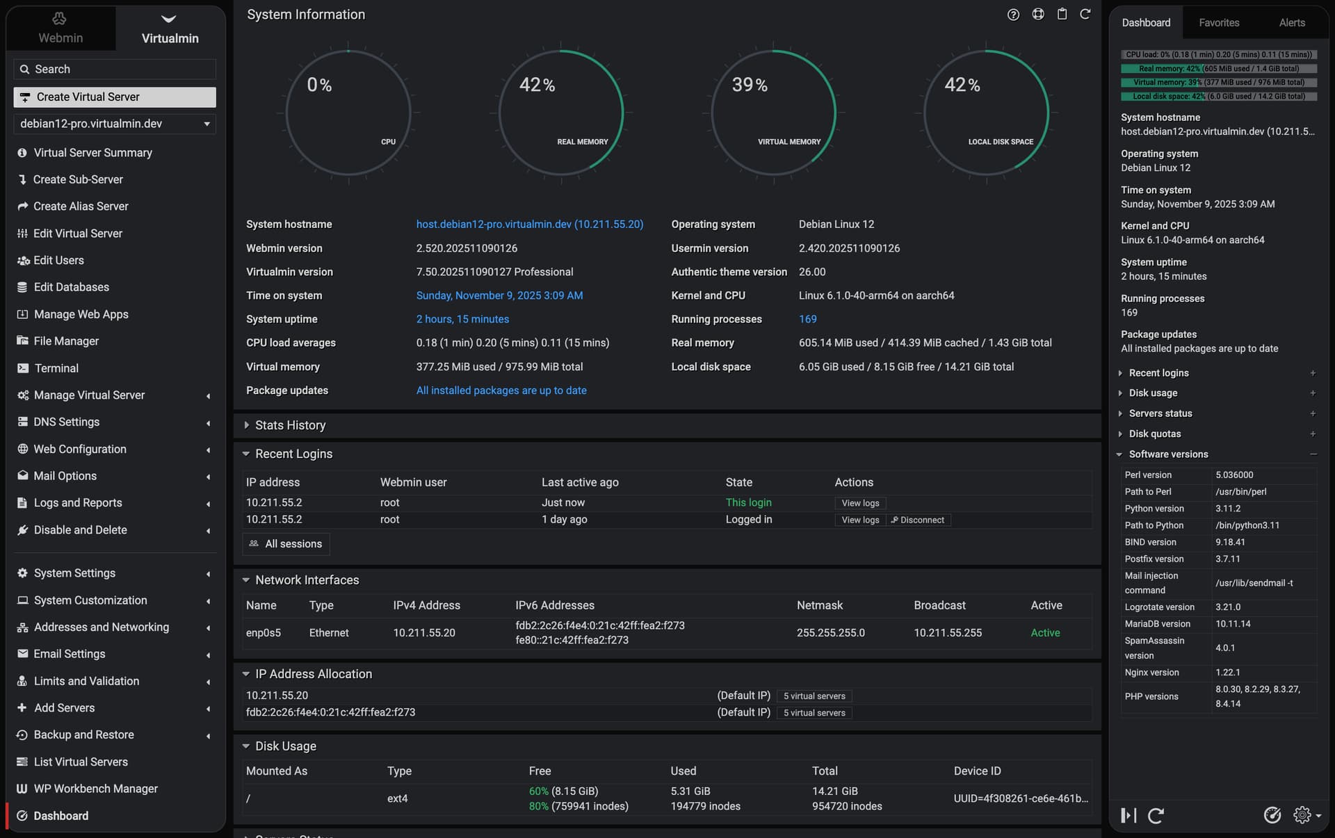
I’m happy and proud to introduce the biggest UI update we’ve ever made! Nearly every part of the interface has been reviewed and improved—from inputs, selects, buttons (including buttons with icons) to overall consistency and balance.

The theme now aims for pixel-perfect precision across all Webmin modules that use the UI library.

Besides accuracy and precision, the new design brings earlier discussed a rounded, floating menu and side slider, and a cleaner content area that flows naturally from the top of the screen without borders.

The rounded borders feature for the menu and side slider can be disabled in the theme configuration, but the borderless design cannot. Many legacy options and sone niche features have been deprecated or removed, including the old page layout widget and legacy layout mode; while a single-column mode can still be forced, layouts are now fully column-based and cannot be reverted. Supporting both would be impractical and basically incompatible with the new design direction.

On top of all that, the dark palette has received a huge upgrade too, with richer contrast, smoother tones, and a far more balanced look overall.

:warning:  This version of Authentic Theme 26.00 will be shipped with Webmin 2.600 and Usermin 2.500 in the near future.





8 Likes

What does this mean? On the current/old theme i can set to horizontal or single column. Can you just clear up the difference here.

thanks

Yes, sure, here’s the difference:

1 Like

Is that just vertical/horizontal mode implemented better?

Columns are a better way to handle forms, as research by NN/g, Baymard, and others shows that vertical layouts reduce completion time and errors.

Great update.

I just wanted to say as someone who has been using Virtualmin for quite a while now, I appreciate the gradual evolution of the UI.

1 Like

Thanks!

Authentic 26.10 and up will also support a sticky header for the best experience!

So this change can not be viewed at this

SYSTEM INFORMATION
OS type and version Ubuntu Linux 20.04.6
Webmin version 2.520
Usermin version 2.420
Virtualmin version 7.50.0 Professional
Theme version 25.20
Apache version 2.4.41
Package updates All installed packages are up to date

It will arrive only with Webmin 2.600!

such a tease … now we all have to wait for Webmin 2.600 :grinning:

but it does sound really great !!

2 Likes

A mental count down to Webmin 2.600’s release… A child waiting to be born.

1 Like

Great work to you and the team, Ilia!

1 Like

Nice! Really glad to see Webmin so actively maintained. And thanks very much for including the “Rounded menu corners” toggle option. :wink:

1 Like

This topic was automatically closed 10 days after the last reply. New replies are no longer allowed.